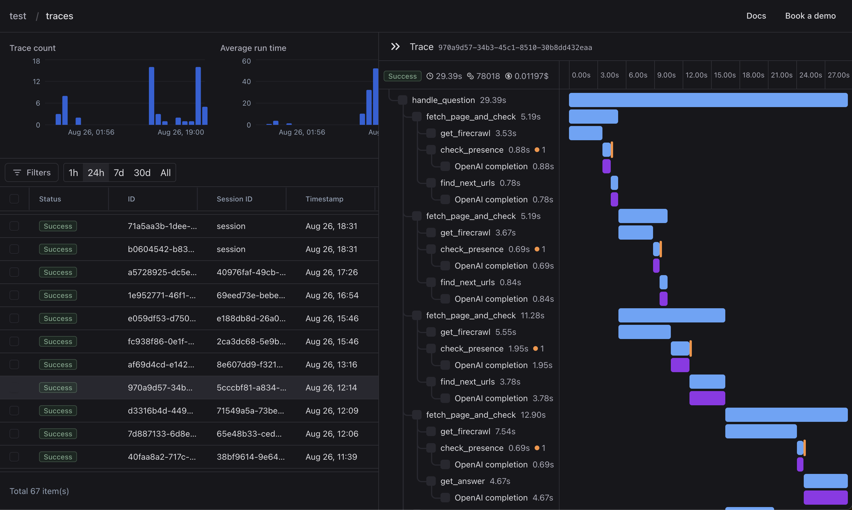
{"id":83572,"title":"Laminar - Open-source observability and analytics for complex LLM apps","tagline":"Observability and analytics which helps you track LLM apps in production.","body":"**tldr: Laminar is an open-source developer platform that provides full instrumentation of LLM applications and combines trace data with event-based analytics.**\n\n**—**\n\nHey everyone, we’re Robert, Din, and Temirlan. Previously, we built infrastructure at Palantir, Amazon, and Bloomberg — now, we’re building an open-source platform to help developers understand how their LLM apps perform in production.\n\n![uploaded image](/media/?type=post\u0026id=83572\u0026key=user_uploads/1771812/e4140bd4-1ae9-453d-8457-2564c3820cbc)\n\n# Why do LLM apps need observability from day 0?\n\n![uploaded image](/media/?type=post\u0026id=83572\u0026key=user_uploads/1771812/81e46417-9b77-4368-ab0f-c04b8b84556e)\n\nLLMs are stochastic, and designing robust software around them (e.g., RAG, Agents) is an iterative process. A great observability platform not only facilitates this process, but actually makes it more productive. Hence, many AI developers adopt observability tools early on.\n\nLaminar goes beyond single LLM call tracing and provides tools for entire app instrumentation and powerful UI for full trace visualization, trace search, and session grouping.\n\n## What is different about analytics for LLM apps?\n\n![uploaded image](/media/?type=post\u0026id=83572\u0026key=user_uploads/1771812/29d881c9-de4c-416a-be18-d17638d67135)\n\nLLM apps produce traces, which are essentially very rich text. Traditional event-based analytics tools are not built for extracting metrics from this kind of data.\n\nCurrently, AI devs spend a good chunk of their time manually inspecting traces to understand usage patterns of their LLM apps. As they scale, manual inspection is not feasible anymore.\n\nLaminar tackles this problem by using other LLMs to process rich text outputs in the background. With Laminar, developers can define custom events, such as “USER SENTIMENT,” to collect user sentiments and track this metric at scale as they deploy their LLM apps into production.\n\nEach event is linked to the trace that produced it, and developers can understand when and why certain semantic events have happened. It gives developers deeper understanding of the performance and usage of their LLM apps.\n\n## Our ask\n\n* Star our repo → \u003chttps://github.com/lmnr-ai/lmnr\u003e\n* Start tracing and tracking events with a managed version of our open-source platform here → \u003chttps://www.lmnr.ai\u003e\n* [Join our Discord](https://discord.com/invite/nNFUUDAKub)\n* Connect us with anyone who builds software around LLMs and would greatly benefit from a tool like this!","slug":"Ljw-laminar-open-source-observability-and-analytics-for-complex-llm-apps","created_at":"2024-08-29T15:16:33.971Z","updated_at":"2026-05-25T05:49:26.508Z","total_vote_count":17,"url":"https://www.ycombinator.com/launches/Ljw-laminar-open-source-observability-and-analytics-for-complex-llm-apps","share_image_url":"https://www.ycombinator.com/media/?type=post\u0026id=83572\u0026key=user_uploads/1771812/81e46417-9b77-4368-ab0f-c04b8b84556e","company":{"id":29782,"name":"Laminar","slug":"laminar","url":"https://laminar.sh","logo":"https://bookface-images.s3.amazonaws.com/small_logos/f68c82dc13524e235198c783318ae1b1aa5d7432.png","batch":"Summer 2024","industry":"B2B","tags":["AIOps","Developer Tools","SaaS","B2B","AI"],"search_path":"https://bookface.ycombinator.com/company/29782"}}