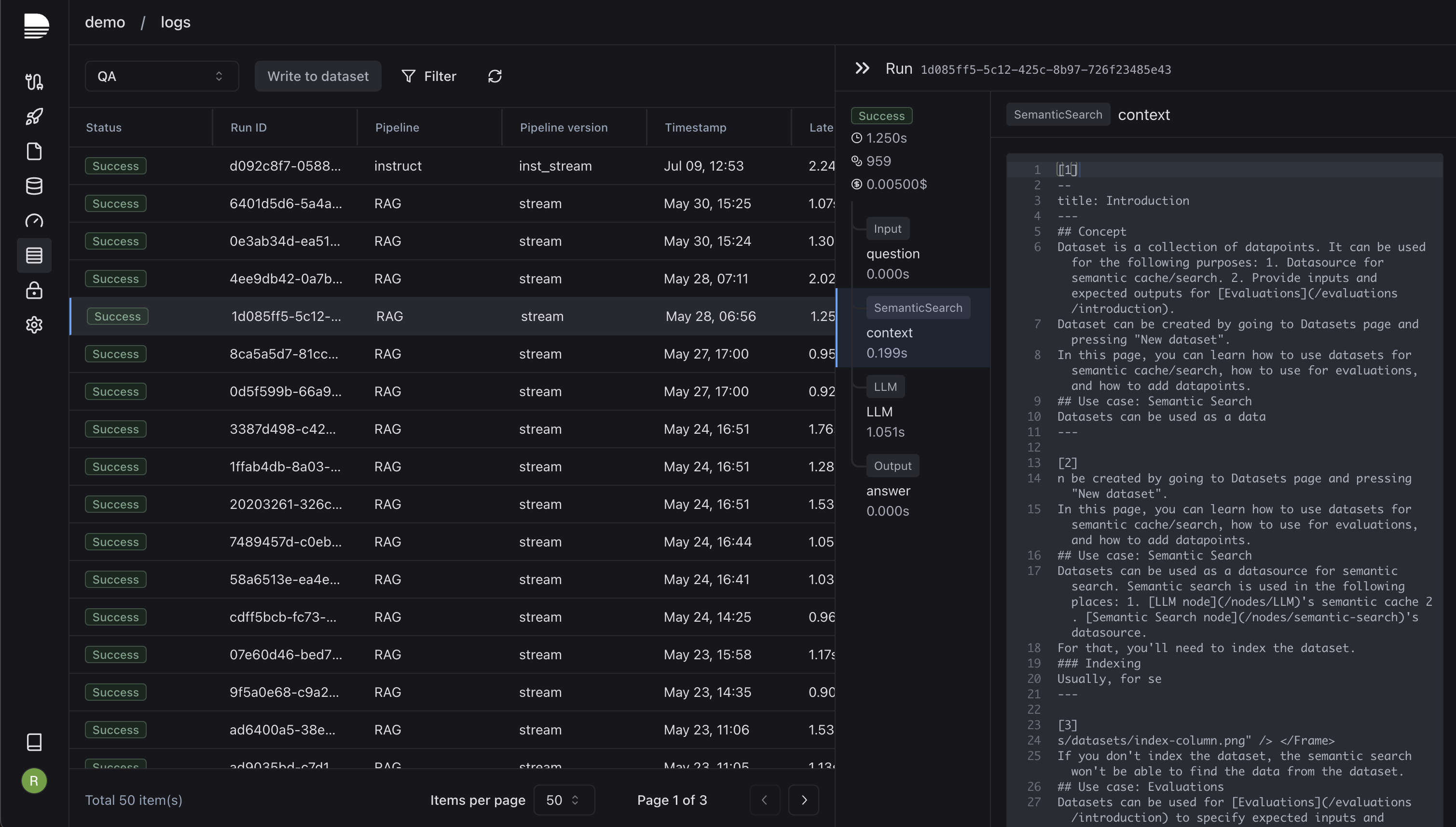
{"id":82294,"title":"Laminar - Developer platform to ship reliable LLM agents 10x faster","tagline":"Combining orchestration, evals, data, and observability into a single platform.","body":"# tl;dr: Laminar is a developer platform that combines orchestration, evaluations, data, and observability to empower AI developers to ship reliable LLM applications 10x faster. Get started for free → [lmnr.ai.](https://www.lmnr.ai)\n\nHey everyone, we’re Robert, Din and Temirlan. Previously, we built infrastructure at Palantir, Amazon, and Bloomberg— now our goal is to help AI developers ship reliable LLM applications faster.\n\n![uploaded image](/media/?type=post\u0026id=82294\u0026key=user_uploads/1771812/1a4a4a99-7e50-4bcd-86ff-8d2a5474a091)\n\n# ❌ The Problem\n\nLLMs are stochastic, and designing robust software around them (e.g. LLM agents) demands rapid iteration on core logic and prompts, constant monitoring and a structured way of testing new changes. Existing solutions are vertical and the burden of maintaining “glue” between them is still on the developers, which inevitably slows them down.\n\n# ✅ Our Solution\n\nLaminar is a dev platform that combines orchestration, evaluations, data, and observability to help AI devs to ship reliable LLM applications 10x faster. We provide:\n\n* a GUI to build LLM applications as dynamic graphs with seamless local code interfacing.\n* an [open-source package](https://github.com/lmnr-ai/lmnr-python) to generate abstraction-free code from these graphs directly into developers' codebases.\n* a state-of-the art evaluation platform that lets devs build fast and custom evaluators without managing evaluation infrastructure themselves.\n* a data infrastructure with built-in support for vector search over datasets and files. Data can be easily ingested into LLMs and LLMs can write to the datasets, creating a self-improving data flywheel.\n* a low latency logging and observability infrastructure.\n\n# Orchestration\n\nAs devs, we love to code everything ourselves, but we’ve realized the fastest way of iterating on LLM application logic is via graph UI. So, we’ve built the ultimate LLM “IDE”, where you build your LLM applications as dynamic graphs. You can build cyclical flows, route to different tools, and collaborate with your teammates in real-time!\n\n![uploaded image](/media/?type=post\u0026id=82294\u0026key=user_uploads/1771812/be5a68c2-4440-4fd3-92e7-71c7436e13c8)\n\nGraphs can seamlessly interface with local code. “Function node” can call local functions on your server, right from our UI or our SDK. It’s a huge game changer for testing of LLM agents which call different tools and then circle the response back to LLMs. In the gif below, local function “save_result_to_db“, which runs on a server on my computer, is directly called from our UI.\n\n![uploaded image](/media/?type=post\u0026id=82294\u0026key=user_uploads/1771812/17ade57e-5551-4db3-a036-0bed9956a79e)\n\nUsing our [open-source package](https://github.com/lmnr-ai/lmnr-python), you can generate zero-abstraction code from graph definition, which exactly replicates the graph functionality. Code is generated as pure functions right inside your repo, and you have total freedom to modify it however you want. It is extremely valuable for the devs who are tired of frameworks with myriads of layers of abstraction.\n\n![uploaded image](/media/?type=post\u0026id=82294\u0026key=user_uploads/1771812/6955178c-ef6a-4b26-bac9-39fdebe6f1ac)\n\nYou can also deploy LLM pipelines as API endpoints on our infrastructure and easily call them via our Python/TS sdks.\n\n![uploaded image](/media/?type=post\u0026id=82294\u0026key=user_uploads/1771812/d071c79f-9b3c-4376-9de1-c9cccd401e6b)\n\n# Evaluations\n\n![uploaded image](/media/?type=post\u0026id=82294\u0026key=user_uploads/1771812/799c93b7-c273-4b65-ac0c-50a3e360952c)\n\nLaminar pipeline builder can be used to build custom and flexible evaluation pipelines that seamlessly interface with local code. You can start from something simple like exact matching and then build a custom LLM-as-a-judge pipeline tailored to your specific use case. You can upload large datasets and run evaluations on thousands of data points at the same time, and get all statistics about the run in real time. All of this without the pain of managing evaluation infrastructure yourself.\n\n# Observability\n\n![uploaded image](/media/?type=post\u0026id=82294\u0026key=user_uploads/1771812/f6d0e26d-60d7-4371-a558-a36006d8cd43)\n\nWhether you decide to host LLM pipelines on our platform or generate code from graphs, all pipeline runs are logged and you can easily inspect the traces in the convenient UI.\n\n# Conclusion\n\nLaminar aims to deliver the best developer experience for AI developers. We remove unnecessary friction and burden of managing infrastructure. We let you focus on building the best AI products and ship them 10x faster!\n\n# Our ask\n\n* Start building reliable LLM agents right now for free → \u003chttps://www.lmnr.ai\u003e\n* Check out [open-source code gen package](https://github.com/lmnr-ai/lmnr-python)\n* Connect us with anyone who builds software around LLMs and would greatly benefit from a tool like this!\n* [Join our Discord](https://discord.com/invite/nNFUUDAKub)","slug":"LPK-laminar-developer-platform-to-ship-reliable-llm-agents-10x-faster","created_at":"2024-07-20T04:14:28.826Z","updated_at":"2026-05-25T02:44:55.832Z","total_vote_count":97,"url":"https://www.ycombinator.com/launches/LPK-laminar-developer-platform-to-ship-reliable-llm-agents-10x-faster","share_image_url":"https://www.ycombinator.com/media/?type=post\u0026id=82294\u0026key=user_uploads/1771812/be5a68c2-4440-4fd3-92e7-71c7436e13c8","company":{"id":29782,"name":"Laminar","slug":"laminar","url":"https://laminar.sh","logo":"https://bookface-images.s3.amazonaws.com/small_logos/f68c82dc13524e235198c783318ae1b1aa5d7432.png","batch":"Summer 2024","industry":"B2B","tags":["AIOps","Developer Tools","SaaS","B2B","AI"],"search_path":"https://bookface.ycombinator.com/company/29782"}}